本站主要是个人纪录分享领动云平台的网站建设,外贸网站推广、外贸网站建设、外贸建站、外贸B2B建站推广、外贸建站推广营销、跨境B2C商城搭建、OEM外贸建站营销系统代理。有以上需求的朋友,欢迎互动交流!
当前所在位置: 纪录分享 » 新闻动态 » 如何使用访客雷达识别出ip关联的外贸企业信息?

如何使用访客雷达识别出ip关联的外贸企业信息?

浏览数量: 98     作者: 本站编辑     发布时间: 2022-08-31      来源: 本站

      外贸独立站常见的一个现象:网站做好上线后,随着SEO优化和谷歌ads竞价的开展,通过各个渠道引流到独立站,我们每天看着有很多的UV(网站独立访客)访问网站,但是大部分都没有最终转化产生询盘和咨询。

      针对这个现象,除了通过阶段性的积累数据优化页面质量,我们还能做什么呢?没错,就是如本文标题所讲使用访客雷达识别出ip关联的外贸企业信息发起主动营销。

      什么是访客雷达?访客雷达是一个营销工具,当有访客浏览网站时,访客雷达的识别系统会捕获访客主动或被动留下的访问足迹,基于营销系统内的大数据库,匹配到访客的商业特征,然后将这些特征信息整理成为客户情报,以便我们可以主动向客户发起营销。

      目前访客雷达可以根据访客ip匹配到公司名称、所在行业、公司电话、公司性质、创建时间、公司地址、公司主页、公司logo、公共社媒帐号(如Facebook、Twitter、LinkedIn)等多达29种维度的访客识别信息,而且该系统的识别范围和信息种类还在持续增加中。

       那么如何使用访客雷达呢?很简单,在领动SaaS云建站营销平台开通访客雷达功能即可,无需代码设置,24小时不间断筛选识别访客信息。

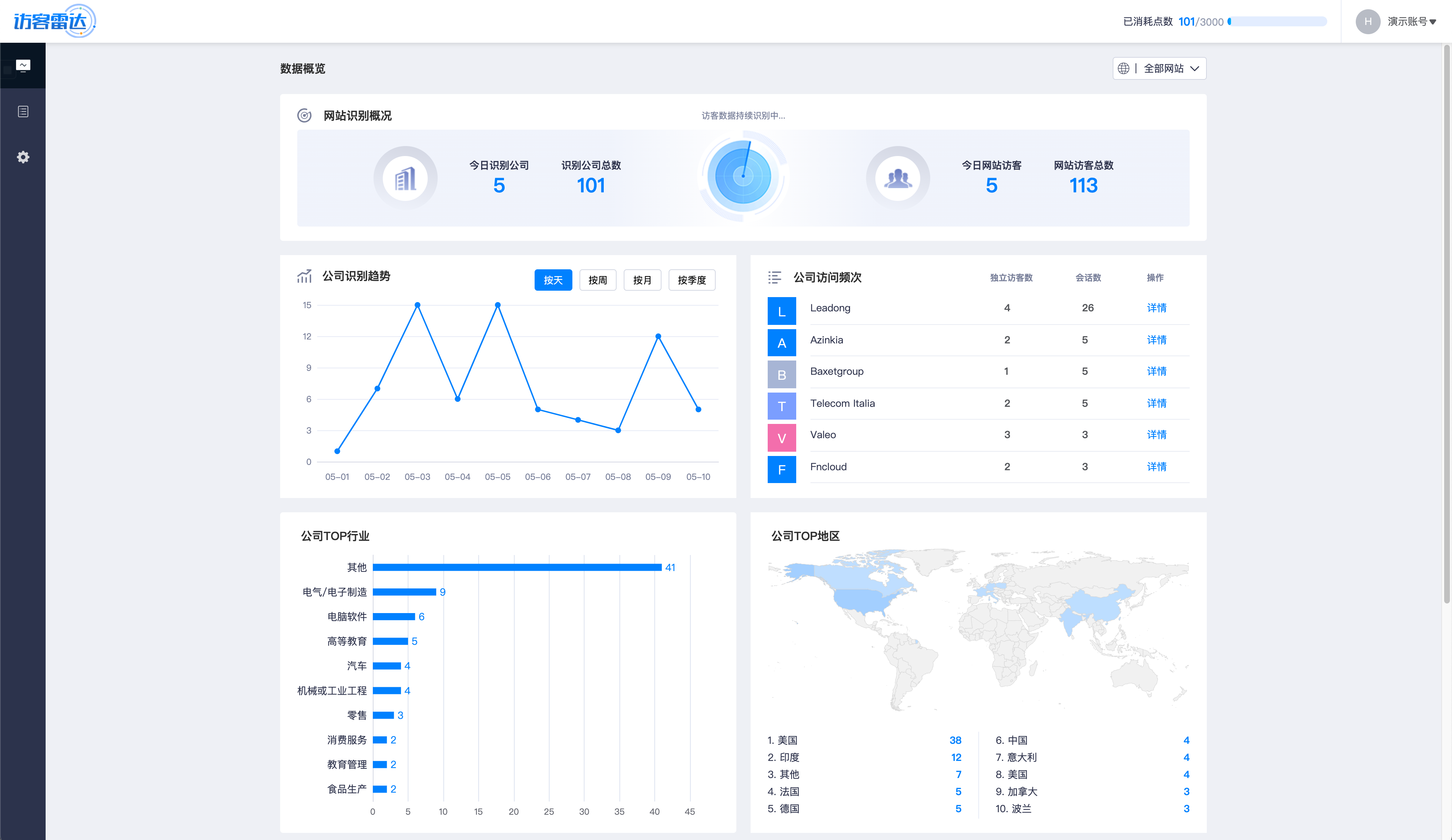
       以下是访客雷达系统的截图介绍。

访客雷达识别数据概况


访客雷达识别信息列表



访客雷达识别信息详情

      外贸独立站的流量转化产生订单是最终目的,从访客雷达目前的功能来看,可以极大地提升网站流量转化概率,帮助外贸企业更好地做主动营销,可以实时了解哪些公司访问了自己地网站,方便做更精准地营销推广,真正做到有的放矢。

      如需了解更多访客雷达的相关信息请加微信或发邮件与我联系。

微信20220831-235502